aftermarket or factory alarm?
Printed From: the12volt.com
Forum Name: Car Security and Convenience
Forum Discription: Car Alarms, Keyless Entries, Remote Starters, Immobilizer Bypasses, Sensors, Door Locks, Window Modules, Heated Mirrors, Heated Seats, etc.
URL: https://www.the12volt.com/installbay/forum_posts.asp?tid=132246
Printed Date: November 15, 2025 at 12:35 PM
Topic: aftermarket or factory alarm?
Posted By: radyogyrl
Subject: aftermarket or factory alarm?
Date Posted: September 23, 2012 at 3:26 PM
Hello,
I am in need of some knowledge concerning car alarm systems. I have a 1994 Nissan Pathfinder- A/T that has an alarm system in it. The problem is, I have no idea if it's a factory alarm or aftermarket alarm. The alarm light is flashing continuously (even when I switch the button to off), and the truck will not start. I would really appreciate it if someone could help me determine which type of alarm it is, and how to remove it (or at least locate the brain so that I can start the vehicle if that is indeed the problem).
Thanks in advance
------------- Always willing to learn something new.
Replies:
Posted By: howie ll
Date Posted: September 23, 2012 at 5:34 PM
Does it have a FOB? If so, if it isn't marked Nissan it isn't factory.
Either way it's removable, '94 was too early to integrate fully.
------------- Amateurs assume, don't test and have problems; pros test first. I am not a free install service.
Read the installation manual, do a search here or online for your vehicle wiring before posting.
Posted By: howie ll
Date Posted: September 23, 2012 at 5:35 PM
All you probably have to do is to remove its fuse and rejoin the cut starter lead.
------------- Amateurs assume, don't test and have problems; pros test first. I am not a free install service.
Read the installation manual, do a search here or online for your vehicle wiring before posting.
Posted By: radyogyrl
Date Posted: September 23, 2012 at 5:38 PM
There is no FOB, and I haven't a clue what the brain looks like. I am in the process of tracing the wires on the on/off switch but I tell you, it is getting on my nerves. I did remove the horn from under the hood, but that's as far as I've gotten. I have no idea which fuse controls the alarm.
------------- Always willing to learn something new.
Posted By: radyogyrl
Date Posted: September 23, 2012 at 6:00 PM
Thank you for responding. Come to think of it, there is one 15A in-line fuse that is connected to the positive battery post. That is the only fuse I have not found on the wiring diagram.The fuse also runs to a 30A relay. Could that fuse possibly be for the alarm?
------------- Always willing to learn something new.
Posted By: howie ll
Date Posted: September 23, 2012 at 6:03 PM
It's up to you to look for it.
Unlikely, the only relay involved in the alarm is probably under dash and controls the starter cut.
Pull the 15 amp fuse and see what happens.
If the vehicle still doesn't start, look for the starter cut, under dash leading away from the ignition switch.
------------- Amateurs assume, don't test and have problems; pros test first. I am not a free install service.
Read the installation manual, do a search here or online for your vehicle wiring before posting.
Posted By: i am an idiot
Date Posted: September 23, 2012 at 6:36 PM
The horn that you removed, follow the wire from the horn to the brain of the alarm. Disconnect all plugs from the brain. If it still does not start, we can tell you how to find the cut start lead that was mentioned above.
Posted By: radyogyrl
Date Posted: September 23, 2012 at 7:18 PM
Thank you for your response. I will try to trace the horn wire tomorrow and see where it leads me. I'm a female and not familiar at all with car alarms, so I appreciate all the input I can get.
------------- Always willing to learn something new.
Posted By: i am an idiot
Date Posted: September 23, 2012 at 8:09 PM
What do you mean by it won't start? Does the starter motor not even try to turn the engine over? Or does the starter motor turn and the engine not fire up?
The next paragraph tells you how to bypass it if they used starter kill.
If you disconnect the brain and it will still not start, remove the lower dash cover panel so you can locate the wire harness that connects to the back end of the ignition switch. There should be a black wire with a yellow stripe that has been cut, both of the cut ends of that wire should be routed to a Relay. What needs to happen is the BLACK / YELLOW wire needs to be reconnected and the relay removed.
If they used Ignition kill, which I hope they did not, the cut wire will be a Black wire with a White stripe. This needs to be reconnected.
Posted By: radyogyrl
Date Posted: September 24, 2012 at 6:44 AM
The starter motor does not even try to turn over. I am getting no warning lights on the dash. I am at a loss.
------------- Always willing to learn something new.
Posted By: kreg357
Date Posted: September 24, 2012 at 6:56 AM
Open up the steering column cover or dash panel to locate the ignition wires coming from the back of the ignition switch. Look for a "Black wire with a Yellow stripe" that has been cut and connected to some other wires going to a relay.
------------- Soldering is fun!
Posted By: howie ll
Date Posted: September 24, 2012 at 7:12 AM
No lights on the dash = one of two things.
Starter and ignition both cut, just look for the BLACK/ white and BLACK / YELLOW, they will be discontinuous, where that occurs you have to rejoin.
Or you now have a flat battery.
We can't go any further unless you remove the under dash and possibly steering column cowl to look for these cuts or cut from the ignition switch onwards.
------------- Amateurs assume, don't test and have problems; pros test first. I am not a free install service.
Read the installation manual, do a search here or online for your vehicle wiring before posting.
Posted By: i am an idiot
Date Posted: September 24, 2012 at 8:53 AM
Flat battery = Dead Battery.
Posted By: howie ll
Date Posted: September 24, 2012 at 8:57 AM
Flat battery? Does that belong to wings and bonnets and boots?
I thought you used the same expression.
------------- Amateurs assume, don't test and have problems; pros test first. I am not a free install service.
Read the installation manual, do a search here or online for your vehicle wiring before posting.
Posted By: kreg357
Date Posted: September 24, 2012 at 8:59 AM
 ------------- Soldering is fun!
Posted By: i am an idiot
Date Posted: September 24, 2012 at 9:26 AM
It's those Bloody Brits that have flat batteries, here we have dead ones.
I just did not want her to waste any time trying to figure out how to reinflate her battery.
Posted By: tommy...
Date Posted: September 24, 2012 at 11:14 AM
i am an idiot wrote:
It's those Bloody Brits that have flat batteries, here we have dead ones.
I just did not want her to waste any time trying to figure out how to reinflate her battery.
Name is **Radiogirl**... Tag underneath says Shawn...  ------------- M.E.C.P & First-Class
Go slow and drink lots of water...Procrastinators' Unite...Tomorrow!
Posted By: howie ll
Date Posted: September 24, 2012 at 12:18 PM
 ------------- Amateurs assume, don't test and have problems; pros test first. I am not a free install service.
Read the installation manual, do a search here or online for your vehicle wiring before posting.
Posted By: i am an idiot
Date Posted: September 24, 2012 at 1:05 PM
The Bloody Brits thing was directed to Howie.
Posted By: tommy...
Date Posted: September 24, 2012 at 1:51 PM
I assumed so(Bloody Brits)... I saw you had put "Her" in your post... But "Her" tag says Shawn... Oh Well...
------------- M.E.C.P & First-Class
Go slow and drink lots of water...Procrastinators' Unite...Tomorrow!
Posted By: radyogyrl
Date Posted: September 24, 2012 at 2:10 PM
The battery has a full charge. I will look for the BLACK / YELLOW and BLACK/ white wires. I have already taken the steering wheel cowl off.
------------- Always willing to learn something new.
Posted By: radyogyrl
Date Posted: September 24, 2012 at 2:18 PM
BTW, my first name is Shawn.
------------- Always willing to learn something new.
Posted By: tommy...
Date Posted: September 24, 2012 at 4:00 PM
Well, Nice to meet you Shawn. Welcome...
------------- M.E.C.P & First-Class
Go slow and drink lots of water...Procrastinators' Unite...Tomorrow!
Posted By: radyogyrl
Date Posted: September 24, 2012 at 4:12 PM
Thank you Tommy!, I have had some great responses and am working hard to take the recommended steps to resolve my issue. I do appreciate everyone's input.
------------- Always willing to learn something new.
Posted By: radyogyrl
Date Posted: September 24, 2012 at 4:42 PM
Ok, I have taken a look at the wires coming from the ignition switch, and there is a b/y and b/w wire going into a connector. At the other end of the connector, there is a b/y wire but not a b/w wire. The slot in the other end of the connector that matches up with the b/w wire has a plain white wire coming out of it. I didn't find a relay that the wires are going into. What I did find was that there is a second connector, very close to the first one, that also has a b/y wire in it. To sum it up, the wires from the ignition switch goes into a connector and the wires at the male end of that connector goes into another connector. I sure hope this makes sense.
------------- Always willing to learn something new.
Posted By: chev104275
Date Posted: September 24, 2012 at 5:39 PM
Can you post a picture of the wiring ?
------------- If i Can't Install it I Don't need it Joe
Posted By: kreg357
Date Posted: September 24, 2012 at 5:46 PM
The plot thickens.
Bulldog Security did make a T-Harness for the 1994 Pathfinder ( NIS-2 ). Some pictures of the ignition wires / connectors would help. ------------- Soldering is fun!
Posted By: radyogyrl
Date Posted: September 24, 2012 at 6:11 PM
These are the pics that I took of the wiring.
 ,  ,  ------------- Always willing to learn something new.
Posted By: offroadzj
Date Posted: September 24, 2012 at 6:20 PM
Maybe its just me, but your pics are not working...
------------- Kenny
Owner / Technician
KKD Garage LLC
Albany, NY 12205
Posted By: radyogyrl
Date Posted: September 24, 2012 at 7:37 PM
Let me try this again as I uploaded from my iPhone.
If you can't view them this time, I will be happy to email them to someone. ------------- Always willing to learn something new.
Posted By: i am an idiot
Date Posted: September 24, 2012 at 8:07 PM
That is a T Harness. See the harness in the funky colored sheathing? The original place for that plug is where the right side of the T Harness is now plugged. Remove the T harness and plug the OEM harness back into the ignition switch.
Posted By: i am an idiot
Date Posted: September 24, 2012 at 9:26 PM
Did you happen to jump start the vehicle just before this happened?
Have you checked the fuses in the fusebox under the hood? Pay close attention to the larger size fuses.
Posted By: radyogyrl
Date Posted: September 24, 2012 at 9:47 PM
My brother had the truck sitting for a few months, and it needed a jump to start. After driving it 70 miles to my place, I had a new starter put in. I had all the fuses and relays under the hood checked and below the driver side dash checked, and they all checked out good.
The only problem I found was that the fuse to the gauges and turn signal weren't getting 12v like the others were. So, I begin to wonder if the alarm was the culprit afterall, the LED was blinking really fast and would not turn off even when I pushed the switch in the off position.
------------- Always willing to learn something new.
Posted By: howie ll
Date Posted: September 25, 2012 at 12:59 AM
Pull out the two white plugs, male and female (with acknowledgement to Kregg) and push the original together.
If it doesn't go bang it will solve your problem.
------------- Amateurs assume, don't test and have problems; pros test first. I am not a free install service.
Read the installation manual, do a search here or online for your vehicle wiring before posting.
Posted By: kreg357
Date Posted: September 25, 2012 at 6:23 AM
 ------------- Soldering is fun!
Posted By: radyogyrl
Date Posted: September 25, 2012 at 4:02 PM
I would like to thank everyone for their valuable input. The issue with the flashing LED alarm light is resolved however, the truck still will not start. I guess it's on to another forum to see if perhaps it's something with the ignition switch because the dash warning lights just refuse to come on.
Thanks again for your help!  ------------- Always willing to learn something new.
Posted By: offroadzj
Date Posted: September 25, 2012 at 4:20 PM
You can use a DMM to test all of your wiring coming off the ignition. You should have the following wires at that plug you just reconnected:
WHITE/ black - Constant 12 volts (should show 12 volts regardless of key position)
BLACK / YELLOW - Starter (should show 12 volts only when key is turned to 'start')
BLACK / YELLOW - 2nd Starter (same as starter wire above)
BLACK/ white - Ignition (should show 12 volts when key is turned to 'on' and maintain 12 volts through starting the vehicle)
BLACK/ blue - Accessory (should show 12 volts when key is turned to 'acc' and/or 'on' and should drop to 0 volts during cranking of starter)
------------- Kenny
Owner / Technician
KKD Garage LLC
Albany, NY 12205
Posted By: howie ll
Date Posted: September 25, 2012 at 4:30 PM
Do you have any means of testing such as a Digital Multimeter (DMM) or even a 12v test light?
First check all the fuses, especially engine bay.
Then the leads at the ignition switch.
I'm not trying to be funny but once you've stripped the under dash and steering column cowling this is a 5 minute job. Though I still charge £60 per first hour call-out, gasoline is now = to $11 per gallon in the UK.  ------------- Amateurs assume, don't test and have problems; pros test first. I am not a free install service.
Read the installation manual, do a search here or online for your vehicle wiring before posting.
Posted By: howie ll
Date Posted: September 25, 2012 at 4:34 PM
Sorry Kenny, "great minds etc."  ------------- Amateurs assume, don't test and have problems; pros test first. I am not a free install service.
Read the installation manual, do a search here or online for your vehicle wiring before posting.
Posted By: radyogyrl
Date Posted: September 25, 2012 at 4:58 PM
I do have a digital multi-meter and a 12v test light. When you say fuses, are you referring to the relays also? I have already removed the under dash and steering column cowling. There are two fuses under the dash that are not getting any voltage. One of the 10A fuses goes to meters and gauges, a/c, ecm, inhibitor switch, and a host of other things with a w/b wire. The other fuse (which is right next to it) goes to the hazard lights, turn signal, and bulb check relay with a orange wire. The funny thing about that one is the hazard lights work, and the bulb check relay is good (I checked it already).
------------- Always willing to learn something new.
Posted By: howie ll
Date Posted: September 25, 2012 at 5:13 PM
No just the fuses, especially under hood (engine bay).
There should be a big (high current) fuse marked "ignition" or similar.
That first fuse you mentioned is the ignition output, even more reason to proceed in this order:-
a) Engine bay fuses.
b) Passenger compartment fuses.
c) Test ignition switch.
------------- Amateurs assume, don't test and have problems; pros test first. I am not a free install service.
Read the installation manual, do a search here or online for your vehicle wiring before posting.
Posted By: radyogyrl
Date Posted: September 25, 2012 at 5:47 PM
There are only 3 fuses under the hood, and they are only 15A. The rest are relays. Nothing is marked "ignition", but per the diagram from the service manual, there are two relays that are ignition relays. I've already checked the wires that I was advised to check, and they all had voltage according to the test light. Here is the pic of the ignition relays I referred to above:
 ------------- Always willing to learn something new.
Posted By: offroadzj
Date Posted: September 25, 2012 at 6:08 PM
Did you test the wires at the ignition switch (the plug you connected)?
------------- Kenny
Owner / Technician
KKD Garage LLC
Albany, NY 12205
Posted By: radyogyrl
Date Posted: September 25, 2012 at 7:02 PM
I checked the ignition switch wires also, and the b/y and b/g wires did not have voltage. All the other wires attached to the other side of the connector had voltage.
------------- Always willing to learn something new.
Posted By: offroadzj
Date Posted: September 25, 2012 at 8:28 PM
If you have voltage on the WHITE/ black but nothing on the BLACK / YELLOW and BLACK/ blue (or green) then it sounds like you have a bad ignition. you can test it by jumping the WHITE/ black to the BLACK/ white and then touching the BLACK / YELLOW to the WHITE/ black momentarily (starter wire). But to me it sounds like a bad ignition switch. The BLACK/ blue (green) is just an accessory wire and isn't required to allow the vehicle to start, but the BLACK/ white wire and BLACK / YELLOW(s) MUST get power. Make sure to test the BLACK / YELLOW while turning the key to 'start'
------------- Kenny
Owner / Technician
KKD Garage LLC
Albany, NY 12205
Posted By: i am an idiot
Date Posted: September 25, 2012 at 8:52 PM
When you tested the wires at the ignition switch, did you have the switch in the run position?
As suggested above, use a jumper wire and connect the constant wire to the ignition wire and see if the indicator lights on the dash illuminate. If they do, a brief powering of the starter wire should turn the starter and start the vehicle. If this works, there is a problem with the ignition switch.
Posted By: radyogyrl
Date Posted: September 25, 2012 at 9:37 PM
When I tested the ignition switch wires, I tested them with the key turned to the "on" position. When I tested the wires at the other end of the connector, I tested them as I was advised by Kenny (offroadzj) in a previous post. I will use a jumper wire as suggested and let you know the outcome.
You guys are great! I am truly happy that I found this site.
------------- Always willing to learn something new.
Posted By: howie ll
Date Posted: September 26, 2012 at 12:45 AM
What? 3 fuses and the rest relays, I see about 12 in the picture!
Stop with your bloody relay obsession , relays are good for about 16 million cycles when not interfered with.
Re-read and take notice of Kenny's last post.
------------- Amateurs assume, don't test and have problems; pros test first. I am not a free install service.
Read the installation manual, do a search here or online for your vehicle wiring before posting.
Posted By: howie ll
Date Posted: September 26, 2012 at 12:47 AM
I've only ever seen 2 relays fail ex-factory, one on a British Ford and one on a Porsche, both timer relays for the injection primer.
------------- Amateurs assume, don't test and have problems; pros test first. I am not a free install service.
Read the installation manual, do a search here or online for your vehicle wiring before posting.
Posted By: radyogyrl
Date Posted: September 26, 2012 at 5:52 AM
Howie if you read the post where the picture is, I said that there were only three fuses under the hood. The fuses in the picture are under the dash and I have checked all of them and explained the outcome. I don't have an obsession with relays, but you have an obsession saying "bloody".
------------- Always willing to learn something new.
Posted By: howie ll
Date Posted: September 26, 2012 at 6:03 AM
Sorry but you posted that bloody picture with the heading "under the hood" so how was I to bloody well know.
I haven't worked on a Pathfinder in years, all the Japanese except the RX Lexus were killed off years ago in Europe by assorted X Series BMWs and their Land Rover cousins.
------------- Amateurs assume, don't test and have problems; pros test first. I am not a free install service.
Read the installation manual, do a search here or online for your vehicle wiring before posting.
Posted By: radyogyrl
Date Posted: September 26, 2012 at 6:12 AM
I posted the pic to show you that the only place the word "ignition" referred to was for those relays. It's all good. I appreciate the help.
------------- Always willing to learn something new.
Posted By: howie ll
Date Posted: September 26, 2012 at 6:22 AM
And "bloody" is the only word I can use that isn't censored by the mods!
You should hear my language when I get angry.
What surprises me is that most Japanese have an under hood and an internal fuse box.
If this were a Honda, the first place I would look is under the hood, the whole ignition switch assembly is fused there and that's general practice these days, my English Rover is the same, the fuses box under hood has a 100 amp to feed the fascia fuses box and a 60 amp to feed the ignition.
Come to think of it my 2000 Nissan AND my 99 Mits. had both as well and logically so should yours.
The point is the only thing stopping a relay working is the fused power and switch supplies.
It's very easy to test a relay, either by pulling it and testing the coil and power input, then if that's OK, loop the input and outputs together, if that works it's the relay.
I would pay close attention to the ignition switch.
------------- Amateurs assume, don't test and have problems; pros test first. I am not a free install service.
Read the installation manual, do a search here or online for your vehicle wiring before posting.
Posted By: i am an idiot
Date Posted: September 26, 2012 at 8:08 AM
Bloody Brits.
Posted By: i am an idiot
Date Posted: September 26, 2012 at 8:24 AM
Put the test light back in the tool box and use the Meter.
Posted By: howie ll
Date Posted: September 26, 2012 at 1:04 PM
On a 94 Pathfinder? I bloody disagree, test light is far quicker.
------------- Amateurs assume, don't test and have problems; pros test first. I am not a free install service.
Read the installation manual, do a search here or online for your vehicle wiring before posting.
Posted By: howie ll
Date Posted: September 26, 2012 at 1:05 PM
Bloody Confederates.
------------- Amateurs assume, don't test and have problems; pros test first. I am not a free install service.
Read the installation manual, do a search here or online for your vehicle wiring before posting.
Posted By: i am an idiot
Date Posted: September 26, 2012 at 3:35 PM
I agree that a test light is faster when using it to verify wires. Troubleshooting with a test light, not near as thorough.
Posted By: radyogyrl
Date Posted: September 26, 2012 at 4:41 PM
Ok, I re-tested the ignition switch wires, because I realized that I needed to test the b/y wire with the ignition in the start position instead of the on position. When I did that, the light on the test light was nice and bright. I'm at a loss right now, because the truck still won't start and the warning lights will not come on.  ------------- Always willing to learn something new.
Posted By: offroadzj
Date Posted: September 26, 2012 at 5:08 PM
So what is the final outcome of the wires? Give me exactly what happens with each wire and key position... I'm at a loss of what is giving what for voltage.
------------- Kenny
Owner / Technician
KKD Garage LLC
Albany, NY 12205
Posted By: radyogyrl
Date Posted: September 26, 2012 at 5:21 PM
I used a test light instead of the multi-meter. Do you recommend that I go back and test with the meter to get the exact voltage?
------------- Always willing to learn something new.
Posted By: radyogyrl
Date Posted: September 26, 2012 at 5:28 PM
I am not getting any voltage to the fuse that goes to the ECM, dash warning lights, and gauges, but the fuse is not blown. There must be an open somewhere, and I need to find it.
------------- Always willing to learn something new.
Posted By: offroadzj
Date Posted: September 26, 2012 at 5:32 PM
How did you test the fuse. A blown fuse is not always visible. Use a meter to check voltage on both sides of the fuse.
------------- Kenny
Owner / Technician
KKD Garage LLC
Albany, NY 12205
Posted By: radyogyrl
Date Posted: September 26, 2012 at 5:33 PM
Ok, I checked the fuses with a test light, but I will use the meter. They each should be getting 12V right?
------------- Always willing to learn something new.
Posted By: offroadzj
Date Posted: September 26, 2012 at 5:37 PM
Yes, you should have 12v on either side of the fuse with the ignition on.
------------- Kenny
Owner / Technician
KKD Garage LLC
Albany, NY 12205
Posted By: radyogyrl
Date Posted: September 26, 2012 at 7:03 PM
I checked the voltage on each side of the fuses and found that 2 fuses only had roughly 3 volts going to them while the rest had 12.2-12.3. The fuses with the low readings are the one that control the ECM, gauges, etc...
------------- Always willing to learn something new.
Posted By: offroadzj
Date Posted: September 26, 2012 at 7:16 PM
Without a wire schematic for that car, I'm at a loss. You definitely have an issue between the ignition switch and the fuse box. If I were to take a bet, I would say possibly a bad fuse box or some build-up / corrosion somewhere inside the fusebox.
------------- Kenny
Owner / Technician
KKD Garage LLC
Albany, NY 12205
Posted By: offroadzj
Date Posted: September 26, 2012 at 7:20 PM
And if you get a chance, post up the exact results of each of the ignition wires and what voltage they are getting with each key position. It's a little tedious, but it will make sure that something wasn't missed in the ignition switch.
------------- Kenny
Owner / Technician
KKD Garage LLC
Albany, NY 12205
Posted By: radyogyrl
Date Posted: September 26, 2012 at 7:42 PM
I do have a wiring diagram, but I'm not a technician so I don't really know what to look for. I try to trace the wires, but there are connectors, splits, etc... and it throws me for a loop.
As for checking the voltage of the ignition wires and taking note of them, that's something I can do in the morning.
------------- Always willing to learn something new.
Posted By: offroadzj
Date Posted: September 26, 2012 at 8:17 PM
If you can find a way to attach the diagram (either by picture, scanning, etc) it would help.
------------- Kenny
Owner / Technician
KKD Garage LLC
Albany, NY 12205
Posted By: i am an idiot
Date Posted: September 26, 2012 at 8:39 PM
With the lack of large fuses at the underhood box, have you checked to see if there any fusible links at the battery? A fusible link looks a lot like a wire. How many wires are connected at the positiver terminal of the battery?
Posted By: i am an idiot
Date Posted: September 26, 2012 at 8:42 PM
The fusible link is connected AT the starter. Look there for a wire that did not get connected back, or that may be brittle.
Posted By: radyogyrl
Date Posted: September 26, 2012 at 9:19 PM
There is a fusible link, 15A in-line fuse, and the positive cable to the battery connected to that terminal.I did test the link with the light, but not the multi-meter.
To Kenny: I was having a difficult time capturing a legible picture of the diagram, so I uploaded the electrical part of the manual as follows:
94 Nissan Pathfinder (Wiring diagram.pdf) and it's posted in the accessory manuals section. Page 7 of the PDF is where you can find the diagram.
------------- Always willing to learn something new.
Posted By: offroadzj
Date Posted: September 26, 2012 at 9:38 PM
Got it. The ignition system is the first step. So verify the wires coming off the switch and report back. Then we can go from there.
------------- Kenny
Owner / Technician
KKD Garage LLC
Albany, NY 12205
Posted By: i am an idiot
Date Posted: September 26, 2012 at 10:24 PM
There is a Circuit breaker right next to Ignition relay #2. Have you located any circuit breakers?
Posted By: radyogyrl
Date Posted: September 26, 2012 at 10:47 PM
No, I haven't located any circuit breakers.
------------- Always willing to learn something new.
Posted By: radyogyrl
Date Posted: September 26, 2012 at 10:55 PM
Now that I think about it, there are a couple of small black boxes under the dash near the relays. I will take pics in the morning and post them. One of them may be a circuit breaker.
------------- Always willing to learn something new.
Posted By: i am an idiot
Date Posted: September 27, 2012 at 12:16 PM
When I said next to ignition relay 2, I was talking about on the diagram. I have no idea if it is physically near that relay.
Posted By: radyogyrl
Date Posted: September 27, 2012 at 1:38 PM
Kenny, here is the voltage for each ignition wire per the key positions that were given to me earlier:
w/b 12.36v
b/y 9v
b/y 6.6v
b/w 12.5
b/l 12.6
------------- Always willing to learn something new.
Posted By: offroadzj
Date Posted: September 27, 2012 at 5:03 PM
Ok, so the ignition switch is good. The 9v and 6.6v are most likely just 'read' speed on the meter... so I wouldn't worry about those. Let me look at the diagram again and see what is next in line.
Another question, when you turn the ignition 'on' can you hear the fuel pump prime (very faint hum from the gas tank area)? Also, try to locate the ignition and accessory relays and see if you can feel them 'click' when you turn the key on. You may need a second person to help you.
------------- Kenny
Owner / Technician
KKD Garage LLC
Albany, NY 12205
Posted By: radyogyrl
Date Posted: September 27, 2012 at 7:01 PM
Yes, I can hear the fuel pump when I turn the ignition switch. I have also tested the ignition relays.I did that by removing them and putting 12v from the battery to them via test leads. I will test the accessory relay. Should I leave them in and turn the switch and check them that way also?
------------- Always willing to learn something new.
Posted By: offroadzj
Date Posted: September 27, 2012 at 7:29 PM
Yes, because that will tell you if they are getting a signal to activate them or not.
------------- Kenny
Owner / Technician
KKD Garage LLC
Albany, NY 12205
Posted By: radyogyrl
Date Posted: September 27, 2012 at 8:31 PM
Ok, I will put that on my to-do list for tomorrow.
------------- Always willing to learn something new.
Posted By: howie ll
Date Posted: September 28, 2012 at 12:10 AM
Back to basics and forget the ignition for a second, hoping I haven't lost the plot but have we heard the starter turning over?
Any one thought of testing at the starter motor?
------------- Amateurs assume, don't test and have problems; pros test first. I am not a free install service.
Read the installation manual, do a search here or online for your vehicle wiring before posting.
Posted By: offroadzj
Date Posted: September 28, 2012 at 5:58 AM
My understanding is that there is nothing at all going tot he starter but I could be wrong. The fuel pump turning on is an indication that the ignition is turning on though.... and the dash light issue may be unrelated to the vehicle not starting. But howie does have a good point with one more thing to add to your to do list... but it will require an extra hand. Find the starter solenoid (most likely connected to the starter) and find the small wire going to it. Put your meter on that wire (ground onto the chassis) and see if you are getting any voltage when turning the key over. Also check the main heavy gauge wire going to the starter to make sure that has constant power.
------------- Kenny
Owner / Technician
KKD Garage LLC
Albany, NY 12205
Posted By: radyogyrl
Date Posted: September 28, 2012 at 6:02 AM
Howie, I can not hear the starter turning over. There is absolutely nothing when I turn the key to the start position (well, except for the fuel pump).
When the problem first occurred, my stepdad took the starter loose and tested it at the battery afterall, he had just put a new one on a few days prior to this debacle. The bendix was coming out and spinning, but when it was mounted back on the truck, it would do nothing.
------------- Always willing to learn something new.
Posted By: i am an idiot
Date Posted: September 28, 2012 at 7:57 AM
Since the starter was changed a few days prior, have you looked in the area of the starter to see if the fusible link may be broken or was not reattached properly when the starter was changed?
Posted By: radyogyrl
Date Posted: September 28, 2012 at 9:11 AM
No, I haven't looked to see if the fusible link is broken or attached properly. I will check on that.
------------- Always willing to learn something new.
Posted By: radyogyrl
Date Posted: September 28, 2012 at 10:15 AM
Kenny, I have checked the relays you told me to check, and I can feel both of the ignition relays and the accessory relay contact points open and close. I will have to wait until my friend comes over to check the starter wires.
------------- Always willing to learn something new.
Posted By: radyogyrl
Date Posted: September 29, 2012 at 2:37 PM
So, I checked the voltage of the positive wire going from the battery to the starter, and it was showing 12.3V. Guys, I totally forgot to mention that when I first got the truck from my brother, I couldn't start it unless it was in neutral. Could the inhibitor switch (neutral safety switch) be causing this issue? I'm sorry that I forgot to mention it earlier. I was really thinking that it was the alarm.
------------- Always willing to learn something new.
Posted By: howie ll
Date Posted: September 29, 2012 at 2:42 PM
Yes.
------------- Amateurs assume, don't test and have problems; pros test first. I am not a free install service.
Read the installation manual, do a search here or online for your vehicle wiring before posting.
Posted By: radyogyrl
Date Posted: September 29, 2012 at 3:20 PM
Thanks Howie!
------------- Always willing to learn something new.
Posted By: howie ll
Date Posted: September 29, 2012 at 4:37 PM
Here are two drawings as possible circuits, X marks the test points:-
------------- Amateurs assume, don't test and have problems; pros test first. I am not a free install service.
Read the installation manual, do a search here or online for your vehicle wiring before posting.
Posted By: i am an idiot
Date Posted: September 29, 2012 at 4:45 PM
The neutral safety switch will keep it from starting. But since I think I remember that no dash lamps illuminate when the key is turned on, it really sounds to me like part of the fusebox is not being provided power.
Posted By: howie ll
Date Posted: September 29, 2012 at 5:07 PM
Not thinking clearly, let's start again:-
192_starter_circuit..bmp
or this:- 6A6_starter_circuit..bmp
X marks testing points, work back from the starter motor.
There's a second starter at the ignition switch, I'm not sure where it goes but I think it's only a cold weather enrichment device. ------------- Amateurs assume, don't test and have problems; pros test first. I am not a free install service.
Read the installation manual, do a search here or online for your vehicle wiring before posting.
Posted By: howie ll
Date Posted: September 29, 2012 at 5:22 PM
It's 11:20pm here, I'm about to watch CSI Miami which I recorded earlier, got an X5 to do tomorrow a.m. and I'll look at the service manual after that, see if I can come up with something in the afternoon (I'm 6 hrs. ahead of you).
Oh boy who told me retirement was simple, 2 x remote starts booked so-far next week, then trackers the rest of the time.
------------- Amateurs assume, don't test and have problems; pros test first. I am not a free install service.
Read the installation manual, do a search here or online for your vehicle wiring before posting.
Posted By: radyogyrl
Date Posted: September 29, 2012 at 6:20 PM
Thanks for your input Howie. I will follow up on it.
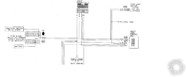
I am an idiot: the following is a part of the wiring diagram that leads me to believe that the shift lock control and that same fuse that controls the dash warning lights are connected in some way-perhaps by the neutral safety switch? The 10A fuse, shown on the diagram at the top right of the fuse box, is the one that controls the warning lights and gauges. Please advise.
 ------------- Always willing to learn something new.
Posted By: howie ll
Date Posted: September 30, 2012 at 4:43 PM
Test at the starter solenoid, as I said before, someone turns the key to start whilst someone else test it.
It should go to 12v+ when the starter is cranked.
My guess would be the inhibitor switch or relay.
------------- Amateurs assume, don't test and have problems; pros test first. I am not a free install service.
Read the installation manual, do a search here or online for your vehicle wiring before posting.
|